Hexnode, the enterprise software division of Mitsogo, has announced the launch of Hexnode XDR, its extended detection and response platform, signaling a major step toward strengthening cybersecurity for Indian enterprises.
With cyber threats surging across cloud and endpoint environments, Indian organizations face mounting pressure to detect and respond effectively. Recent research reveals over 265 million cyberattack attempts in India, underscoring the urgency for robust security solutions.
Hexnode XDR aims to bridge the long-standing gap between IT and security teams. “Hexnode XDR unifies endpoint data, deeper context, and powerful response tools. The result? IT teams can finally anticipate threats and act with certainty,” said Apu Pavithran, CEO and Founder of Hexnode.
“You can’t expect an enterprise to stay resilient if IT and security aren’t aligned.”
— Apu Pavithran, CEO & Founder, Hexnode
Security Simplified for IT Admins
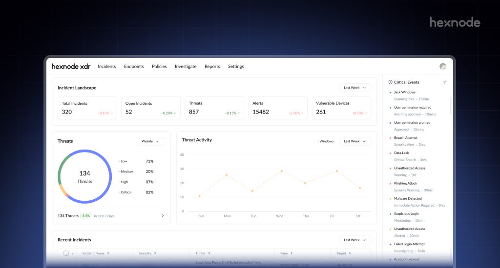
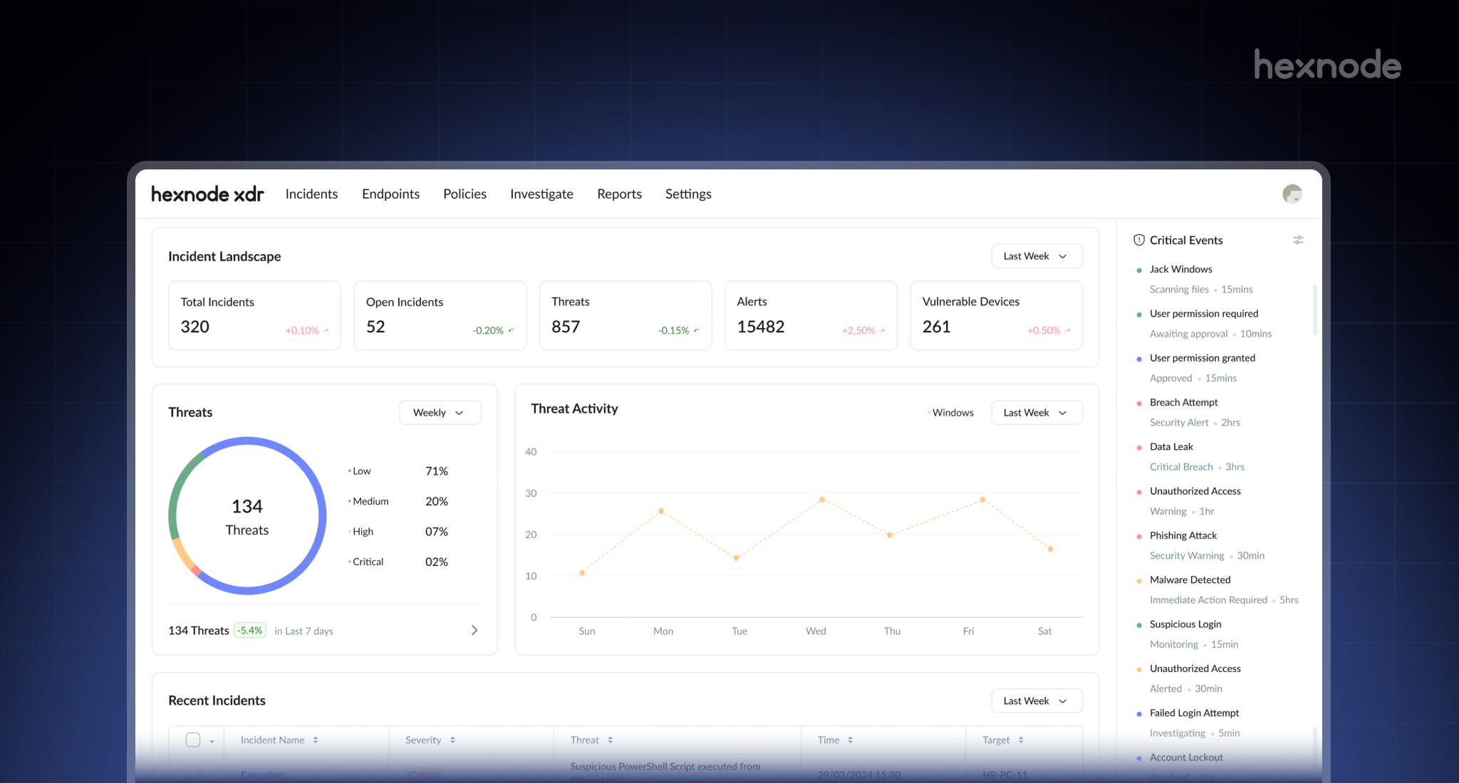
Designed with usability at its core, Hexnode XDR offers a clean, structured dashboard that consolidates endpoints, alerts, and vulnerabilities into a single view. Key features include:
- Unified Incident Visibility: Real-time threat and vulnerability overview.
- Automated Correlation: Detect malicious activity with lifecycle logs.
- Contextualized Alerts: Enriched with device and policy insights.
- One-Click Remediation: Instantly isolate devices or remove threats.
- Complete Audit Trail: Searchable logs for compliance and analysis.

Unified Ecosystem for Endpoint Management
Hexnode XDR integrates seamlessly with Hexnode UEM, creating a unified environment for device management and security. This synergy reduces tool sprawl and accelerates response times through centralized control, real-time feedback loops, and familiar workflows.
Future-Ready Platform
Engineered for scalability, Hexnode XDR will soon support macOS, Linux, and mobile devices, integrate with third-party UEMs, and introduce AI-powered features like Hexnode Genie for guided troubleshooting and automated threat response.
Hexnode’s move into XDR reinforces its vision of delivering a connected ecosystem for endpoint security and management, empowering businesses to stay resilient in an evolving threat landscape.
