Hexnode, the enterprise software arm of Mitsogo, has taken another significant step in its security evolution with the launch of Hexnode IdP, a native Identity Provider designed to unify authentication, device intelligence, and access control within a single enterprise platform. The release follows closely on the heels of Hexnode XDR, signalling the company’s rapid expansion into an end‑to‑end security architecture.
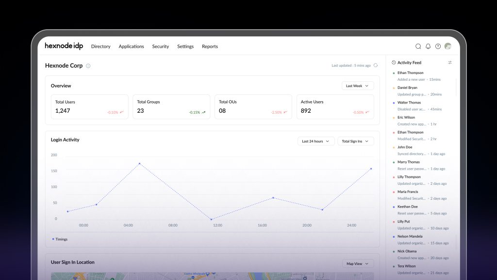
Hexnode IdP integrates directly into the Hexnode UEM ecosystem, functioning not merely as a standalone identity tool but as a comprehensive identity engine embedded into the platform’s core. This deep integration allows organizations to harness Hexnode’s proprietary Device Trust Engine, delivering context‑aware policies that evaluate real-time device posture before granting access reducing the reliance on premium third‑party identity licenses for essential access control capabilities.
“Access can’t be a one‑time event it must be continuously validated against evolving risk signals.”
— Apu Pavithran, CEO & Founder, Hexnode

Unified, Device‑Aware Access for Modern Zero Trust Environments
At the center of Hexnode IdP is a device‑aware access model that blends identity verification with continuous endpoint compliance. Key capabilities include:
- Unified Access & Authentication:
Centralized login, single sign-on (SSO), and MFA management across users, devices, and apps from a single identity layer. - Compliance‑Based Access:
Automatically blocks login attempts from unenrolled or non‑compliant devices, ensuring only trusted endpoints can reach corporate resources. - Continuous Zero Trust Enforcement:
Device posture is continuously monitored, with access instantly revoked if risk conditions shift.
“The future of enterprise security lies in converging identity and device intelligence into a single, cohesive control plane,” said Apu Pavithran, CEO and Founder of Hexnode. “Hexnode IdP reflects our commitment to unifying identity, endpoint management, and security into an architecture that helps organizations operate with confidence.”
Centralized Governance With Broad Directory Integration
Beyond access control, Hexnode IdP consolidates identity governance within the Hexnode platform while integrating seamlessly with major directories. Core features include federated identity with Microsoft Entra ID and Google Workspace, automated user lifecycle provisioning, RBAC, SSO for connected applications, threat blocking for high‑risk devices, and built‑in security reporting.
Hexnode plans to expand the platform with adaptive access controls, just‑in‑time provisioning, and advanced risk analysis reinforcing its strategy to unify identity, endpoints, and security in a single enterprise fabric.
